몇 년간 NEST Thermostat와 홈어시스턴트를 연동하여 온도 설정 테스트를 나름대로 했지만 아직 최적의 방법을 찾았다고 볼 수는 없습니다. 그렇지만, 2024.12.26 현재 설정하는 내용에 대한 간단하게 요약해 보려고 합니다.
요약 및 결론(2024.12.26)
- Nest 온도조절기에 학습 기능이 있지만, 자동으로 생성되는 스케줄을 보면 가끔씩 튀는 온도 설정이 나와서 결국 안드로이드 Nest 앱의 SCHEDULE화면에서 일일이 조정해 주게 되어 불편했습니다. Nest 앱 설정에서 Auto-Schedule은 Off로 두고 사용합니다.
- 각자 원하는 온도도 있지만, 외부 기온에 따라 설정해야 하는 온도도 조금씩 달라집니다. 요즘에는 집에 추위를 잘 타는 사람이 와 있어서 Nest 온도조절기는 24.2도로 설정하였습니다. 그러면 학습 및 오토 스케줄링 기능이 없어도 나름대로 쓸만합니다. (제가 알기로는) 24.2도로 설정하는 방법은 못 찾았고, 저는 홈어시스턴트에서 조절합니다.
- Nest 온도계는 현실과 조금 다르게 온도가 표시되는 것 같아서, IoT 온도계를 2개 설치해서 참고합니다.
- 거실 TV 장식장 옆 바닥에 1개 붙여 놓고, 하나는 Nest 온도조절기 옆에 붙였습니다.
- 이 온도 값을 홈어시스턴트에서 받아서, 바닥 온도가 32도를 초과하면 Eco 모드로 설정하고, Nest 온도조절기 옆에 붙인 온도계가 23.5도로 떨어지면 Eco 모드를 끄는 방식으로 사용 중입니다.
- 이렇게 하면 Nest 온도 조절기에서 온도를 조절하여도 그 값이 변하지 않고 계속 남는 장점이 있습니다.
- 기존에는 Nest 현재 기온 +0.5도 혹은 -0.5도로 해서 조절했었는데, 편차가 생겨서 별로 좋지 않았습니다.
- 아래 그림을 참고해 볼 수 있습니다.

이 아래는 기존의 글들의 모음입니다.
네스트 설치 관련 글
네스트 온도조절기와 린나이가스보일러 연동기 - NEST Thermostat 유럽형 : 클리앙
부모님 댁에서는 린나이 가스보일러를 쓰고 있는데 온도를 높여 놓고 지내다보면 가스비가 30만원까지 나오곤 합니다. 혹시 조금이라도 비용을 줄일 가능성이 있는 지 네스트를 설치해 보았습
www.clien.net
마루 바닥 온도 기준 NEST 온도조절기 설정
시골의 오래된 단독 주택 집(5년 전에 일부 단열 보강)에 방이 4개이지만 3개만 난방을 하고, 거실과 부엌이 연결되어 있으므로 아파트로 치면 24~28평 가량 되지 않을까 싶습니다.
- 정해진 시간에 원하는 온도가 되도록 미리 미리 난방을 시작해주는 기능
- 외부 기온 등에 따라 난방을 조절해 주는 기능
- 0.5도(혹은 그 이하) 단위로 온도를 세밀하게 맞추어 주는 기능
- 학습한 결과에 따라 온도 조절 일정을 자동으로 변경해 주는 기능
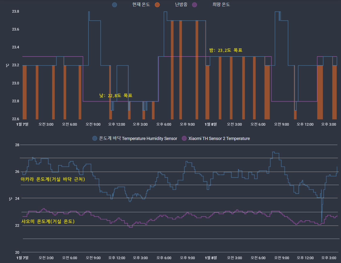
몇 달 동안 다양하게 실험(아래 참조)한 결과 현재(2024-01-08)는 단순하게 운영하는 중입니다. 해가 뜨면 네스트 설정 온도를 22.8도로 맞추고, 해가 지면 23.3도로 설정하는 것입니다.
바닥 근처 온도는 변화의 폭이 큰 편이고, 사람이 느끼는 온도는 일정하다고 느끼게 NEST 온도 조절기가 잘 작동하고 있음을 알 수 있습니다. 아래 실험 내용에서는 거실 바닥 온도를 25도 근처로 유지하려고 하였는데 나름대로 괜찮지만 거실 온도의 진폭이 생기는 편이어서 NEST 온도 조절기가 좀 더 따뜻하게 느껴집니다.

마루 바닥 온도 기준 실험 과정

일주일에 한번씩 끊어지는 문제 해결?
그동안 불편함을 참고(왜???) 재연결을 하면서 썼습니다만, 새벽에 끊어져서 집이 추운 적이 있어서 검색을 해 보았습니다.
Google Nest 연동의 문제가 아니라 Google API 쪽에서의 설정을 바꾸면 된다고 합니다. 구글 클라우드 관리 콘솔 페이지로 이동한 후에 제가 만든 프로젝트(nest-remote-control)의 API 및 서비스 분야의 OAuth 동의 화면 게시 상태를 "테스트 중"이 아닌 "프로덕션 단계"로 바꿔주면 된다고 합니다.

과연 문제 없이 잘 되는 지 며칠 후에는 알 수 있겠네요.
온도 조절 자동화 동작 설정

2023-02-05 현재 사용 중인 자동화는 다음 그림을 보면 대략 아실 수 있습니다.

- 이 방법은 21.5~22.2도를 유지하기 위한 것이고, 가스를 아끼기 위한 방법은 아닙니다. 일반 가스보일러의 시간 예약 기능을 모사한 간헐적 난방을 구현해야 할텐데 아직 그 수준까지는 가지 못했습니다.
[내용 추가 2023-03-17]
난방비가 엄청나게 절약된 것은 아니지만, 5개월간 전년도와의 차이는 19만6천원이고, 최근 2개월은 15만7천원 차이가 납니다.
엄밀하게 이 방법으로 개선되었다라고 말하기는 어렵지만 어느 정도 효과가 있다고 생각이 듭니다.
다만,
- 전년도 겨울과 기온 변화를 비교한 것이 아니고,
- 작년 말에 단열을 위해 작업한 부분(시골 주택 난방 개선기)들이 있고,
- 전년도 겨울에는 린나이 온도조절기로 24~25도로 맞추고 살았던 반면, 이번에는 네스트 온도조절기로 22.5~23도로 설정했다는 차이도 고려해야 합니다. 단열 작업 전에는 린나이 온도조절기로 24~25도로 맞추어도 열을 뺏기므로 실내 기온은 22도 가량이었으므로 더 춥게 지냈다고 볼 수는 없긴 합니다.

[내용 추가 2023-10-05]
10월 들어서 외부 기온이 내려가서 난방을 가동 중입니다. 처음에는 NEST 자동으로 해 놓았는데 잘 되기는 하지만 원하는 타이밍에 난방을 시키기 위해 수동으로 전환했습니다.
수동이라 함은 바닥에 설치한 온도계를 기준으로 난방을 제어하는 것입니다.
- 외부 기온에 따라 타겟 온도가 바뀔 수도 있으나, 현재는 바닥 온도 기준 25.1도로 난방 가동을 결정합니다.
- 저녁 5시~ 새벽 5시까지 (자동의 경우) 가동합니다.
- 매 20분마다 바닥 온도를 체크하여, 25.1도 초과면 네스트의 온도계 기준으로 -0.5도 값을 타겟 온도로 설정하여 난방을 중단합니다. 25.1도 이하이면 네스트 온도계 기준으로 +0.5도 값을 타겟하여 난방을 가동합니다.

위 그래프에서 알 수 있는 특징은 다음과 같습니다.
- 네스트의 현재 온도 값은 실제 온도와 차이가 있습니다. - 그래프 오른쪽 값 참조. 오전에 바닥온도와 실내기온(샤오미 온도계 센서)은 계속 떨어지는데 네스트의 현재 온도 값은 거의 변화가 없음. 오전 5시까지만 자동 난방이었기 때문에 +0.5도로 설정하지 않는 시간대 입니다.
- 중요한 것은 사람이 느끼는 온도로 "실내기온(샤오미)"의 값을 일정하게 유지하는 것입니다.
- 바닥 난방을 하다보면 실내기온이 따라 올라주지 못할 때, 바닥온도는 필요 이상으로 많이 올라가는 경향이 있습니다. 그래서 타이머 설정 난방이 효율적이라는 말이 있지요? 위 자동화 방법은 바닥의 온도를 가급적 덜 올리기 위해 20분마다 감시하여 네스트 온도 설정을 다시 합니다.
[내용 추가 2023-10-19]
오후 5시 ~ 오전 5시까지 15분마다 바닥온도 25.1도 초과 시 난방을 가동하고 있습니다.

아직은 많이 춥지 않아서(야간에도 10도 이상) 짧은 난방으로도 쉽게 바닥 온도가 올라가고 있습니다. 실내 기온은 오르는 것이 쉽지 않은 것은 역시 취약한 단열 때문이라고 보아야 합니다(아직 단열용 창문 비닐 부착하지 않음).

[내용 추가 2023-12-10 실온 설정 시 온도 낮추면 안됨]
최근에는 24시간 동일하게 마루 바닥 근처 온도가 25도를 기준으로 네스트 온도계를 +0.5하거나 -0.5하도록 했습니다.
며칠 전에는 린나이 보일러의 설정이 "실온"으로 20도로 설정되어 있길래(지난번 린나이보일러 A/S 시 바꿔 놓으신 듯), 15도 정도로 낮추어 놓았는데 마침 외부 기온이 15도 가까이 오르면서 네스트는 난방을 하는 것으로 나오지만, 린나이 보일러는 난방이 켜지지 않는 문제가 발생하였습니다. 즉, 네스트는 난방을 하라고 시켰는데 린나이 온도조절기는 외부 기온이 이미 높으니까 난방을 안한 것으로 추정이 됩니다.
그 근거는 다음 글(네스트 온도조절기(Nest Learning Thermostat) 3rd Generation 구입 및 설치기 – 2 | &&* KuKu)에서 찾을 수 있었는데, 보시면 기존의 보일러 온도조절기는 "실온"기준인 경우 온도를 높여 놓으라는 내용이 있습니다.
최초 설치 시에는 "실온"이 아니고 "온돌"로 하고 40도로 맞추어 놓았기 때문에 제가 이 부분을 그 사이 잊었거나 당초부터 모르고 있었다고 봐야할 것 같습니다.
가스보일러의 "온돌" 기준을 사용하는 경우를 보면 단열이 안되거나 웃풍이 있을 때 추천된다고 합니다. 현재는 구형 주택이기는 하지만 방풍 비닐을 꼼꼼히 붙인 편이라서 웃풍은 거의 없지만 단열이 안되어 한기가 느껴지기는 합니다. 그러므로, 이 글의 주제인 "실온"기준으로 놓고 바닥온도를 기준으로 보일러를 제어하는 것이 결국 "온돌" 기준으로 보일러 순환수의 온도를 고정하는 것과 비슷한 효과가 나오지 않을까 싶습니다.
영하로 계속 떨어질 경우에는 마루 바닥의 온도도 25도로 올라가기 더 힘들어지기 때문에 이 때에는 "온돌"의 보일러 순환수 온도를 고정하여 보일러가 연속 작동되는 부분을 줄일 수 있지 않을까 생각해 보고 있습니다.
[내용 추가 2023-12-18 온돌모드 40도 테스트]
보통 온돌모드로 했을 때 55도는 25도에 해당한다고 합니다. 최저가 40도라서 한번 설정해 보았고, 그 결과는 아래와 같습니다.
거실 마루 바닥 온도가 쓸데 없이 올라가지는 않았지만 대신 실내 기온이 1도 하강했습니다. 40도 설정은 좀 너무한 셈입니다. 그래서 52도로 올려 놓아 보았고 더 두고 봐야하겠습니다.

온돌 모드로 52도로 했더니 계속 온도가 내려가고 뭔가 복잡해지는 느낌이 있어서 온돌 모드는 포기하기로 했습니다. 그냥 실온 24도로 설정하고, 현재 15분 간격 바닥온도 25도 체크 방식에서 10분 단위로 더 줄여 보았습니다.
[내용 추가 2024-01-01 튜닝의 끝은 순정?]
최근 홈어시스턴트(오드로이드 XU4)가 갑자기 부팅이 안되어서 새로 설치하는 중 백업을 모두 날렸습니다. 복구하느라 시간이 오래 걸리는 관계로 해가 뜨면 22.8도로 설정하고 해가 지면 23.3도로 단순해 두었는데, 며칠째 시험 삼아 그냥 두고 있습니다.
즉, 더 이상 수동 조작하지 않고 네스트에게 맡긴 셈입니다. 물론, 네스트의 학습 기능은 아직 꺼져 있습니다. 장점이라면 기존 바닥 온도 기준 수동 조절에 비해 밤에 바닥이 꽤 따뜻해졌습니다. 아마도 가스를 더 많이 소비했겠죠? 하지만 날씨가 변하므로 비교 분석하기는 어려움이 있고, 며칠 간의 바닥온도(아카라)와 기온(샤오미) 그래프를 첨부해 보겠습니다.

바닥온도가 움직이는 진폭이 커 보이기는 하지만, 실내 기온의 변화는 어느 정도 일정하게 나오는 것 같습니다. 근래 날씨가 온화하여 비교하기는 어려움이 있는데 확실히 바닥 온도 25도 기준으로 10분마다 체크하여 네스트 온도를 +0.5, -0.5도 하는 것보다 나을 지도 모른다는 느낌이 듭니다.
사실 이렇게 복잡하게 해도 전년(네스트 자동) 대비하여 10월 사용분은 6만원이 절약되었고 11월분은 2만원 가량 절약되었으니 가스비는 미미한 차이라고 봐야 합니다.
이제는 춥지 않으면서도 가스비를 절약할 수 있는 마법의 온도(?)를 알아내야겠습니다. 네스트가 이미 온돌에 대해서도 고려가 되어 있고 나름대로의 숨은 알고리즘(?)으로 실내 온도 값을 참조하는 것 같기 때문에 더 나은 방법을 찾는 것이 쉽지는 않기 때문입니다. 결정적으로 상대적인 비교도 쉽지 않고요.
요약
- NEST 온도 조절기 사용 중 과난방(overheating)을 하는 것 같아서 거실 바닥 근처에 IoT 온도계를 설치하고 바닥 온도 기준으로 NEST 온도 조절기의 설정 온도를 원격으로 제어 실험을 1년간 해 봄(오픈소스 IoT 플랫폼 Home Assistant 이용)
- 바닥 온도 25도 기준으로 설정 온도를 +0.5도 혹은 -0.5도로 설정하는 방법인데, 나름대로의 성과도 있으나 가스요금의 차이가 미미하고 바닥 온도가 출렁이는 것을 막을 수는 없었음.
- 이 방법이 쓸만하기는 하지만, 단순하게 NEST 온도 조절기의 설정 온도를 해가 뜨면 22.8도, 해가 지면 23.3도로 설정한 결과 쾌적하게 지낼 수 있게 됨. 특히 야간에 훈훈함이 커서 부모님 만족. 이론적으로도 NEST 온도 조절기 설정 시 바닥 난방 옵션을 체크해 주면 알아서 조절됨.
'홈어시스턴트 IoT' 카테고리의 다른 글
| HA(홈어시스턴트)에서 Music Assistant 애드온으로 Tidal 사용하기 (1) | 2023.04.26 |
|---|---|
| 홈오토메이션 Home Assistant 7인치 LCD화면 및 간략한 설명 (2) | 2023.03.10 |
| 매시간마다 날씨를 음성으로 안내 받기 - 홈어시스턴트와 구글 스피커 이용 (1) | 2022.11.30 |
| 주방 환풍기를 8x8 적외선 열화상 센서를 기반으로 작동 제어하기 (3) | 2022.11.20 |
| IoT 스위치로 홈어시스턴트를 통해 Volumio 재생/멈춤/종료 조작하기 (0) | 2022.10.22 |